|
|
|
|
 |
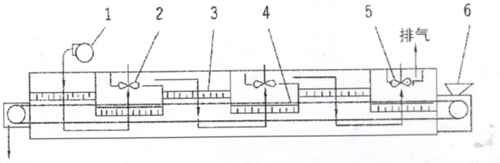
将所要处理的物料通过适当的辅料机构,如星型布料器、摆动带、粉碎机或造粒机、分布在输送带上,输送带通过一个或几个加热单元组成的通道,每个加热单元均配有空气加热和循环系统,每一个通道有一个或几个排湿系统,在输送带通过时,热空气从上往下或从下往上通过输送带上的物料,从而使物料能均匀干燥。 |
 |
带式干燥机是常用的连续式干燥设备,可广泛应用在化工、食品、医药、建材、电子等行业,特别适合于透气较好的片状、条状、颗粒状物料的干燥,对滤饼类的膏状物料,也可通过造粒机或挤条机制成型后进行干燥。 |
 |
可以调节空气量、加热温度、物料停留时间及加料速度以取得最佳干燥效果。 |
设备配置灵活,可使用网带冲洗系统及物料冷却系统。 |
大部分空气循环利用,高度节省能源。 |
独特的分风装置,使热风分布更加均匀,确保产品品质的一致性。 |
热源可采用蒸气、导热油、电或燃煤(油)热风炉配套 |
 |
| 脱水蔬菜、颗粒饲料、味精、鸡精、椰蓉、有机颜料、合成橡胶、丙烯纤维、药品、小木制塑料制品、电子元器件老化、固化、碳酸钙、白炭黑染料等。 |
 |
 |
|
型号 |
DW-1.2-8 |
DW-1.2-10 |
DW-1.6-8 |
DW-1.6-10 |
DW-2-8 |
DW-2-10 |
DW-2-20 |
|
单元数 |
4 |
5 |
4 |
5 |
4 |
5 |
10 |
|
带宽(m) |
1.2 |
1.6 |
2 |
|
干燥段长(m) |
8 |
10 |
8 |
10 |
8 |
10 |
20 |
|
铺料厚(mm) |
≤60 |
|
使用温度(℃) |
50-140 |
|
蒸汽压力(MPa) |
0.2-0.8 |
| 蒸汽耗量(kg/h) |
120-300 |
150-375 |
150-375 |
170-470 |
180-500 |
225-600 |
450-1200 |
|
干燥时间(h) |
0.2-1.2 |
0.25-1.5 |
0.2-1.2 |
0.25-1.5 |
0.2-1.2 |
0.25-1.5 |
0.5-3 |
|
干燥强度(kg/h) |
60-160 |
80-220 |
75-220 |
95-250 |
100-260 |
120-300 |
240-600 |
|
设备总功率(kw) |
11.4 |
13.6 |
11.4 |
13.6 |
14.7 |
15.8 |
36.8 |
|
外形尺寸 |
长L(m) |
9.56 |
11.56 |
9.56 |
11.56 |
9.56 |
11.56 |
21.56 |
|
宽W(m) |
1.49 |
1.49 |
1.9 |
1.9 |
2.32 |
2.32 |
2.32 |
|
高H(m) |
2.3 |
2.3 |
2.4 |
2.4 |
2.5 |
2.5 |
2.5 |
|
重量(kg) |
4500 |
5600 |
5300 |
6400 |
6200 |
7500 |
14000 | |
 |
 |
ll.无级调整器 2.下循环段 3.上循环段 4.排湿风机 5.循环风机 6.分风器 7.加热器 8.传动系统 9.加料器 |
 |
|
1.进气风机 2.循环风机 3.蒸汽加热器 4.输送带 5.排气风机 6.加料器
|